香蕉视频APP污下载,91香蕉短视频,大香蕉性爱网,香蕉狠狠爱视频

東莞市香蕉视频APP污下载儀器設備有限公司主營: 冷熱衝擊91香蕉短视频、 高低溫溫衝擊大香蕉性爱网、 高低溫衝擊箱等產品!

谘詢服務熱線:400-822-8565 網站地圖 生產實力

您的位置: 首頁 > 香蕉狠狠爱视频資訊

內燃機冷凝式散熱器試驗方法

文章出處: 責任編輯:香蕉视频APP污下载網絡部 發表時間:2015-05-29
內燃機冷凝式散熱器試驗方法
 
1 主題內容與適用範圍
本標準規定了冷凝式散熱器的試驗項目,試驗裝置,試驗條件以及試驗結果分析、整理的要求。
本標準適用於內燃機冷凝式散熱器(以下簡稱冷凝器)。
2 引用標準
GB 1195 散熱器技術條件
GB 1236 通風機空氣動力性能試驗方法
JB/T 6726.1 內燃機冷凝式散熱器技術條件
3 試驗項目
3. 1 氣密性能試驗。
3. 2 複式加水口蓋工作性能試驗。
3. 3 通流性能試驗。
3. 4 散熱性能試驗。
3. 5 耐振性能試驗。
3. 6 耐熱態壓力脈衝性能試驗。
4 氣密性能試驗
4. 1 試驗裝置
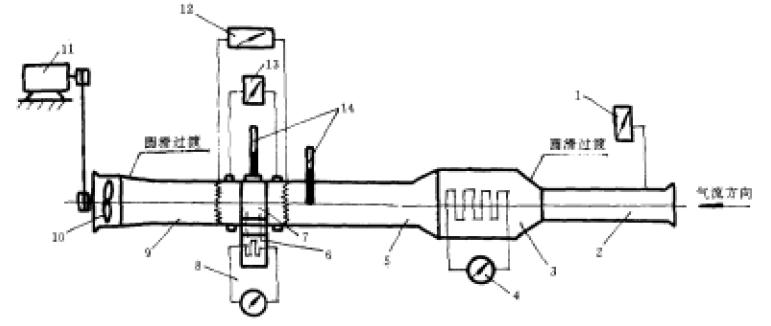
該裝置的簡圖示於圖1。
該裝置的簡圖示於圖1 
                圖1 通流及散熱試驗裝置簡圖
1—微壓計;2—風筒;3—空氣加熱段;4—可調空氣加熱器;5—過渡段;
6—加熱水箱;7—被檢冷凝器;8—可調水加熱器;9—過渡段;10—外源風扇;
11—調速電機;12—熱電堆及直流電位差計;13—壓差計;14—溫度計
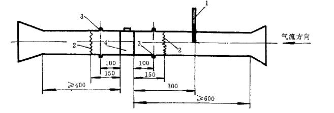
4.2被檢冷凝器兩側的過渡段上、溫度、壓差測量處的軸向位置及平直段長度按圖 1 規定
壓差測量處的軸向位置及平直段長度按圖 1 規定               
             圖2 過渡段軸向布置(單位:mm)
     1—溫度計;2—熱電堆;3—測壓點;4—被檢冷凝器
 

電話

賈小姐

15899697899

微信

二維碼

加微信好友

郵箱

電子郵箱

zhenghang@vip.126.com

網站地圖